XTrader Pro Gold EA is an automated trading robot that claims to deliver accurate, intelligent, and safe performance in the Gold (XAU/USD) market. According to the brief description from the developers themselves, this EA was developed by professional traders, though no further technical documentation or strategy explanation is provided on the official site. Most of the information appears to be general marketing language without much depth into how the EA functions under various market conditions.
Key Observations from XTrader Pro EA
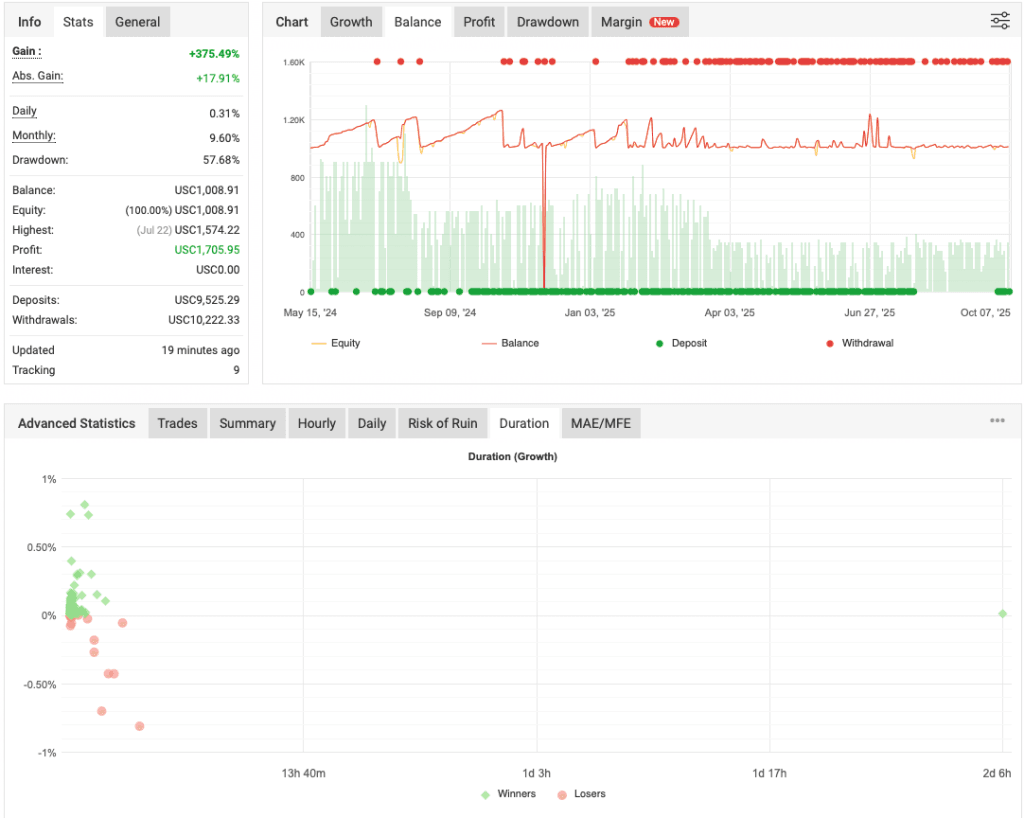
Based on actual testing and observation, the XTrader Pro EA appears to operate as a high-frequency scalping system, more precisely, a fast scalper aimed at capturing quick profits from minor market movements. Here’s a breakdown of its operational behavior:
- Direction Bias – During testing, the EA seemed to place only buy trades. Whether this is a fixed setting or an adaptive behavior depending on market conditions is currently unclear.
- Scalping Strategy – It enters trades rapidly, attempting to capture a few pips of profit. If market conditions are favorable, trades are typically opened and closed within seconds to a few minutes.
- Grid Activation – If a trade does not go in the intended direction, the system appears to activate a grid trading strategy, opening multiple buy positions at intervals in an attempt to average out the price and exit the series at a net profit or reduced loss.
- Trade Duration and Risk – When the grid strategy is triggered, trades may remain open for a longer duration, sometimes hours. This phase increases exposure to market volatility and potential drawdown, especially if the market trends sharply in the opposite direction.
Please test in a demo account first for at least a week. Also, please familiarize yourself and understand how this XTrader Pro Robot works, then only use it in a real account.
Recommendations for Gold EA
- Minimum account balance of 10,000$ or equivalent cent account(100$).
- Designed to work on XAUUSD (GOLD).
- It works best on M5. (Lower the timeframe higher the trading frequency/more trades.)
- Gold EA should work on VPS continuously to reach stable results. So we recommend running this XTrader Pro EA on a reliable VPS (Reliable and Trusted FOREX VPS –�a href="https://www.vultr.com/?ref=9328130-8H" target="_blank" rel="noreferrer noopener">FXVM)
- Low Spread, Slippage, and quick execution account is Recommended (Find the Perfect Broker For You Here)
Download a Collection of Indicators, Courses, and EA for FREE




Conclusion
XTrader Pro EA is a free Expert Advisor designed for the Gold market, showing characteristics of a fast scalper with a grid-based recovery strategy. Gold EA performance may be favorable in calm or slightly volatile environments but potentially risky in trending or high-impact news conditions due to the nature of grid trading. With minimal documentation and no details on parameters, risk control, or logic beyond marketing claims, potential users should approach with caution and conduct thorough tests in demo environments before considering real capital deployment.


Thanks admin will try it graph looks good!
lol look at the DD